Дашборд руководителя
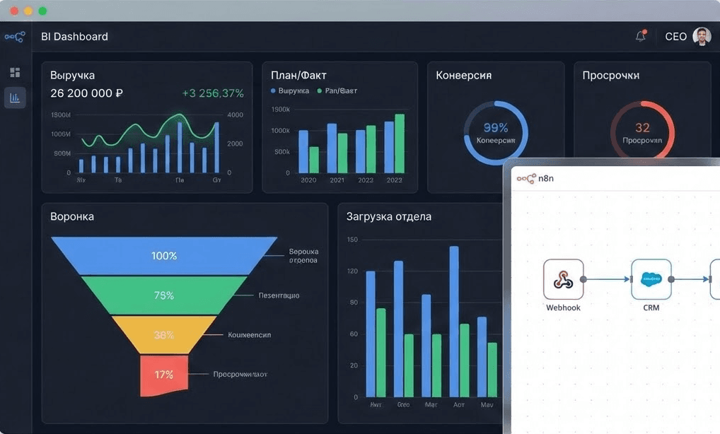
BI-дашборд в одном окне: воронка, выручка, план/факт, конверсия, просрочки, загрузка отдела.

Дашборд руководителя: управление бизнесом на основе цифр
Единый командный центр (Real-time Dashboard), который собирает ключевые показатели бизнеса из CRM, рекламных кабинетов, IP-телефонии и банков в понятные графики.
Проблема: Управление "вслепую" и хаос в отчетах
Собственники и РОПы часто тратят часы на сведение таблиц в Excel, чтобы понять реальную картину бизнеса. Данные разрознены, отчеты запаздывают, а решения принимаются на интуиции.
Симптомы проблемы:
- Вы не знаете точиную выручку или прибыль на текущую минуту.
- Непонятно, какой канал рекламы окупается (ROI), а какой сливает бюджет.
- План продаж сверяется только в конце месяца, когда уже поздно что-то менять.
- Нет прозрачности в работе менеджеров: кто реально продает, а кто имитирует бурную деятельность.
Решение: Все метрики на одном экране
Мы создаем автоматический дашборд (на базе Google Looker Studio, Power BI или кастомное решение), который обновляется в реальном времени.
Что внутри дашборда
1. Финансовый блок План/Факт по выручке, средний чек, LTV (пожизненная ценность клиента), дебиторская задолженность.
2. Воронка продаж Конверсии каждого этапа воронки. Показывает "узкие горлышки", где отваливаются клиенты.
3. Маркетинговая аналитика Стоимость лида (CPL), стоимость привлечения клиента (CAC), окупаемость рекламы (ROAS) по каждому каналу.
4. Эффективность сотрудников Рейтинг менеджеров, выполнение личных планов, количество звонков/встреч, качество заполнения CRM (просроченные задачи).
Результат для бизнеса
- 👁️ Полная прозрачность: Вы видите пульс бизнеса с телефона в любой точке мира.
- ⚡ Мгновенная реакция: Если продажи просели во вторник, вы видите это во вторник и принимаете меры, а не узнаете об этом через месяц.
- 🎯 Фокус на главном: Команда видит свои цели и прогресс в режиме онлайн, это создает здоровую конкуренцию и мотивацию.
- 📉 Сокращение расходов: Быстрое отключение неэффективной рекламы и выявление "слабых звеньев" в процессах.
Кому подходит
- Собственникам (CEO): Для стратегического контроля без погружения в микроменеджмент.
- Руководителям отделов продаж (РОП): Для оперативного управления командой и выполнения плана.
- Маркетологам: Для аналитики эффективности трафика.
👉 Хотите видеть свой бизнес как на ладони? Оставьте заявку, и мы спроектируем систему показателей под ваши задачи.